Week-end : AmĂ©lioration de l'interface de Pterodactyl đźđčïž
âCe week-end, j'avais un peu de temps libre, donc j'ai fait quelques recherches sur la façon de personnaliser Pterodactyl (rien Ă voir avec l'illustration de l'article), un logiciel que j'utilise sur mon temps libre pour crĂ©er des serveurs privĂ©s sur des jeux que j'aime bien đ (comme Counter-Strike). L'idĂ©e est d'avoir une interface diffĂ©rente de l'actuelle qui reste complĂšte, mais qui cependant, soit plus colorĂ©e et globalement plus sympa Ă regarder.
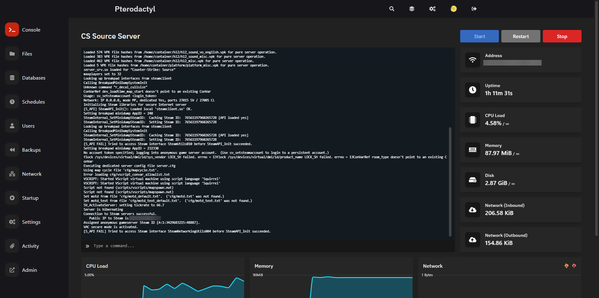
âCi-dessous, vous pouvez trouver des captures d'Ă©cran de l'interface avant l'application du nouveau thĂšme.


âLe nouveau thĂšme que je vais installer sur l'application s'appelle NookTheme. (Il est gratuit et open-source, vous trouverez le lien vers le dĂ©pĂŽt git Ă la fin de l'article, avec le lien qui mĂšne vers le site des auteurs). Pour installer ce thĂšme dans l'application, il suffit de suivre les instructions soigneusement donnĂ© dans le README par les auteurs. Ou alors, si vous n'ĂȘtes pas dans le genre prise de tĂȘte (comme moi :D ), vous pouvez prendre mon script qui va faire l'installation tout seul en faisant une sauvegarde (pour pouvoir faire marche arriĂšre si jamais ça fait n'importe quoi)
âAvant de faire quoi que ce soit, on va tout de mĂȘme que php fonctionne sous la bonne version via la commande php -vâ. Dans mon cas, c'est ok : 
âEnsuite, on exĂ©cute le super script, dans mon cas, on lance le super script (vous le trouverez Ă la fin de l'article qui fait tout le travail Ă notre place. (Il faut Ă©videmment l'exĂ©cuter avec les privilĂšges du superuser).

âEt voila, en quelques minutes, on a une super nouvelle interface toute neuve et largement plus sympa, comme vous pouvez le voir ci-dessous. ( Dans le cas de ce thĂšme, l'interface d'accueil et d'administration, que je n'ai pas capturĂ©, ne subissent pas de modifications par le thĂšme, en revanche la console serveur change de tĂȘte)
VoilĂ , maintenant, je peux retourner jouer Ă CS avec une super nouvelle console pour mon serveur ! :)â
Script d'installation du thÚme (avec backup) : Lien Gist Lien raw (pour télécharger)
Github du thĂšme :Â https://github.com/Nookure/NookTheme
Lien de téléchargement du thÚme : https://nookure.com/downloads
Lien du site des auteurs du thĂšme :Â https://nookure.com/